Scelgo un problema a caso: il Diabete. Come sto seguendo i miei pazienti diabetici? Sto facendo tutti i controlli previsti? Sto raggiungendo i target metabolici e pressori? In quali pazienti è necessario operare correttivi alla terapia?
È una buona idea! Il diabete mellito è una patologia cronica ad alto impatto socioassistenziale per la quale è ampiamente dimostrato che uno stretto controllo dei parametri metabolici e pressori è in grado di modificare significativamente le prospettive di vita e di salute del paziente. E’ ampiamente condivisa l’opinione che i pazienti diabetici debbano essere gestiti in modo integrato tra Medici di Medicina Generale e Specialisti Diabetologi e per questo, in moltissime realtà territoriali, sono in sperimentazione modelli assistenziali che invariabilmente richiedono un periodico monitoraggio dei risultati raggiunti.
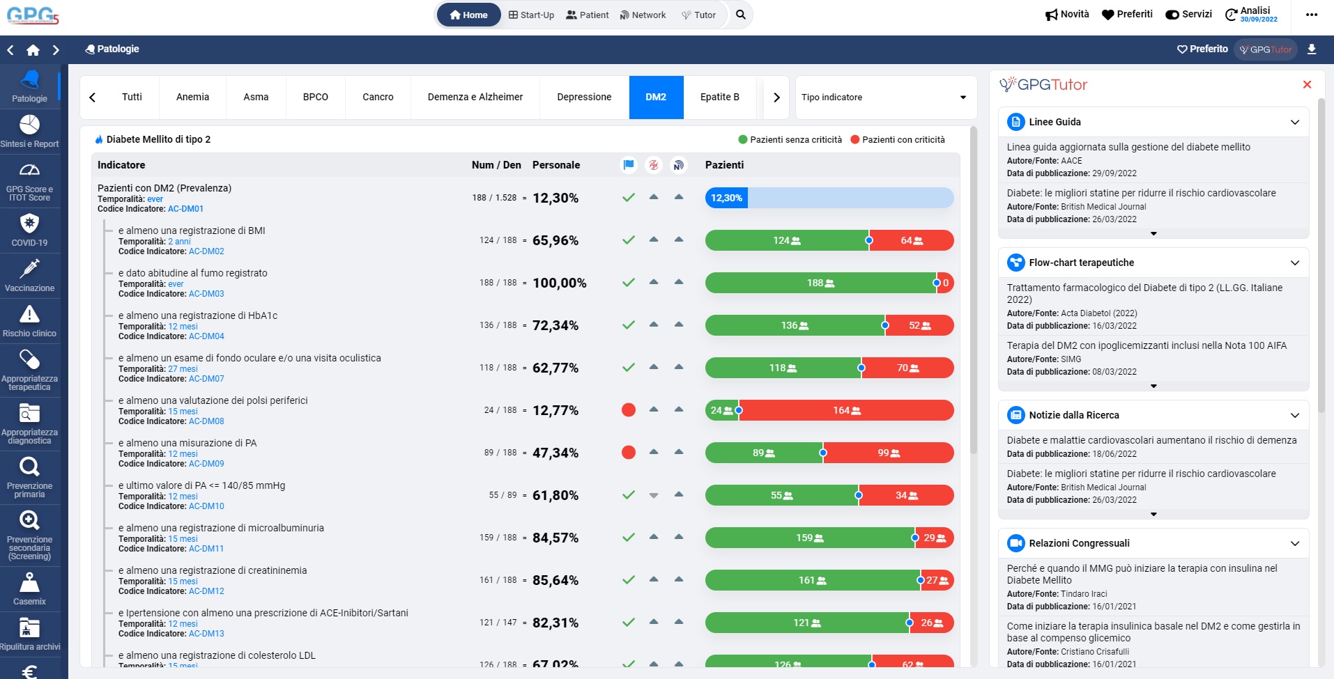
Come procedere? La sezione “Indicatori” di GPG, subito dopo la schermata sintetica che abbiamo visto nel capitolo 1, consente di effettuare una analisi per problema. Nella Figura 2 vediamo elencati gli indicatori relativi al Diabete Mellito tipo 2.

Il Diabete Mellito è la patologia per la quale è disponibile il maggior numero di indicatori. Questi possono essere classificati in vari modi ma sostanzialmente si distinguono in indicatori di “processo” e di “esito”. I primi descrivono cosa facciamo, in quale misura eseguiamo le procedure previste dalle linee guida. I secondi, invece, misurano quali risultati otteniamo in termini di salute. Sono, pertanto, indicatori di processo: la percentuale di pazienti diabetici con almeno una registrazione di emoglobina glicata negli ultimi 365 giorni (AC-DM04) e la percentuale di pazienti diabetici con almeno una prescrizione di Ace-inibitori/Sartani negli ultimi 365 giorni (AC-DM13).
Sono indicatori di esito: la percentuale di pazienti diabetici per i quali l’ultimo valore di pressione arteriosa è inferiore a 140/85 mmHg (AC-DM10) e la percentuale di pazienti con ultimo valore di colesterolo LDL<100 mg/dl (AC-DM15).
Anche in questa schermata di GPG è mantenuta la simbologia dei due colori: il rosso e il verdi impietosamente ci indicano quali sono gli aspetti dell’assistenza al paziente diabetico nei quali siamo drammaticamente carenti (rosse). Il verde, generalmente minoritarie, indica i campi nei quali abbiamo fatto davvero un ottimo lavoro.
Confrontarci con LAP e valori ideali, che sono tutto sommato valori astratti, per quanto identificati da chi ha costruito gli indicatori con criteri rigorosi, è l’unico modo che abbiamo per valutare le nostre performance? Sicuramente no e GPG ci offre delle alternative. La prima è rappresentata dalle “mediane” di Health Search, indicate nella schermata della Figura 2 nella colonna “HS”. Questi valori sono ricavati da un noto database della Medicina Generale2 che raccoglie i dati clinici di oltre 900 medici distribuiti su tutto il territorio nazionale. Sono valori “mediani” cioè valori intermedi tra quelli registrati nei singoli medici ma costituiscono un termine di paragone molto interessante perché ricavato direttamente dai dati della pratica professionale.
Un altro confronto molto utile è quello che possiamo fare con noi stessi. Dopo alcuni mesi di utilizzo del programma e dopo aver eseguito ripetute valutazioni sui nostri archivi, abbiamo la possibilità di vedere se stiamo veramente migliorando. Basta cliccare sulla descrizione dell’indicatore, per ottenere una analisi storica del valore dell’indicatore stesso (Figura 3).

La Figura 3 mostra i risultati ottenuti nella registrazione dei valori di BMI nei pazienti diabetici frutto di un costante impegno del medico che, partendo da una performance sicuramente insufficiente, 48% dei pazienti valutati, nell’arco di alcuni mesi si è avvicinato al LAP con un più presentabile 63%. Come fare per migliorare ancora il livello di registrazione del BMI nei pazienti diabetici? Il fatto stesso di essere consapevoli di una importante carenza sul piano operativo certamente ci stimola a prestare maggiore attenzione alla procedura che risulta deficitaria. GPG ci aiuta a fare di più e a colmare più rapidamente e con maggiore efficacia le nostre carenze operative. La sezione “Criticità e Intervento” ci consente di rivalutare gli stessi indicatori considerati nella sezione “Audit Clinico” sotto un altro punto di vista (Figura 4).
La Figura 4 elenca gli indicatori relativi al diabete mellito tipo 2 e, per ciascuno di essi, il numero di pazienti per i quali essi non sono soddisfatti. Cliccando sul link “Pazienti” è possibile avere l’elenco nominativo dei diabetici (Figura 5) per i quali, per esempio, non è stato registrato il valore del BMI negli ultimi 24 mesi. E’ possibile generare un messaggio di posta elettronica da inviare al paziente per avvertirlo della necessità di eseguire dei controlli e, eventualmente, proporgli una data per un appuntamento.


Appare evidente come grazie a questi strumenti possiamo attuare strategie efficaci di medicina di opportunità o di iniziativa che ci consentono di andare ben oltre i risultati ottenibili con il tradizionale approccio clinico basato sulla medicina di attesa.